6 Bit L-R Shift Register M212

Order Number: M212

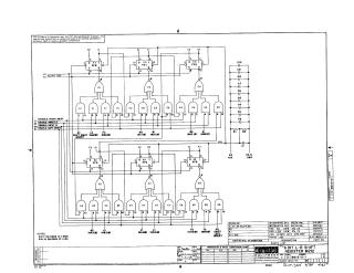
This document is a technical schematic for the Digital Equipment Corporation (DEC) M212 6-Bit Left-Right Shift Register module, dated 1967. The circuit utilizes several DEC7474N D-type flip-flops and DEC7453N AND-OR-INVERT gates to manage data shifting. The schematic details the logic paths for enabling left or right shifts, input lines for data (INA/INB), and a clear register function. Additionally, it includes a comprehensive parts list specifying integrated circuits, resistors, and capacitors used in the module, along with power requirements (Pin 7 for GND and Pin 14 for +5V).

M212
2000
1 pages
Quality

Original
63.0kB

Site structure and layout ©2025 Majenko Technologies